原始招人贴: https://www.v2ex.com/t/1152683
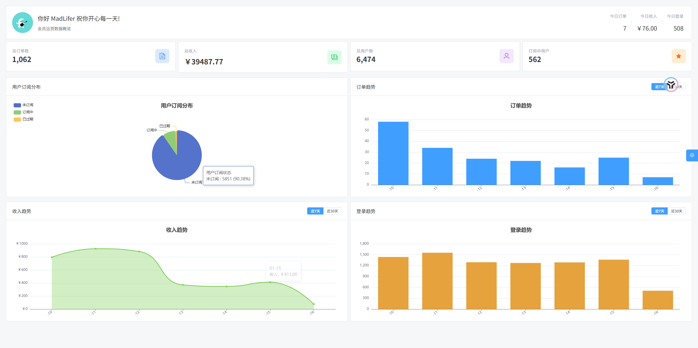
之前说的助手项目已经开跑,目前的基本情况如下图所示:

注册用户 6000 多,日活 1200 左右,从 25 年 11 月 08 日收到第一笔订单起,现在已经跑了 4 万左右的收益了。

QQ 用户群人数目前大概 7500 人在群内,有一部分退坑,有一部分还在用未联网的老版本。

因为服务器都是嫖的渠道朋友的,所以基本无什么支出,可能到现在总支出在 1000 块钱左右。
人员安排:
在这个项目里,我负责产品设计、社群运营、渠道推广等除了开发一切的内容,分红占股 30%
一号开发,从 V2EX 联系的 V 友,客户端软件主要建设,分红占股 20%
二号开发,之前就做了一个工具,带付费用户群过来加入的,分红占股 20%
资源创作,负责一项核心模块的建设,主要是满足用户需求持续作图,带付费用户群过来的,分红占股 20%
零号开发,之前和我一起做这个助手,后来太忙停止工作了,内测期间全部赞助归他,现在开收费分红占股 10%。
成绩虽然有限,但是也算是一个不错的副业项目了,按这个趋势,每个月至少三四千块钱是有的。
每半个月分红一次,1 月上半月分红金额 10675 ,终于破万,所以有些感慨,发个帖子记录一下。
就想到之前帖子里有些 v 友说的
““开发合伙人”就是用来欺负码农老实人的,1.0 以后就想着把人踢走。”
“下次再找个踢掉在座的诸位,哈哈哈哈”
只能说,正如我在昨天这位 v 友帖子"如何找合伙人组队开发"内发言:
“有人牵头,牵头人肯付出,肯出让利益,才能有点玩儿头”
我作为发起人,在当时的情况下,只占 30%分红比例是绝对亏的,但是现在这个收益情况,对我来说我是比较满足的。
所以我想对初创阶段的草台班子说:
把盘子做大什么都好谈,历史上各个项目的崩溃往往都是从盘子变小才突出的,在初创阶段就因为利益分配把人心伤了,让项目跑都跑不起来才是大傻福。
当然这句话也不是只针对组局的人,对于想做业余项目的 dev 来说也是一样。
诸君,共勉吧!